| Forum eCoal.pl v3.5 / v4.0 Brak sterowania zaworem 4D przez pogodynkę. Subskrybuj | ||||
|
|
||||
|
gwarek
|
||||
|
|
||||
|
Jan727usz
|
Masz temp. za zaworem ustawioną max 50st więc jak ci ma działać. Daj co najmniej 60. A krzywa grzania ,górną 54. ustawiłeś
|
|||
|
|
||||
|
gwarek
|
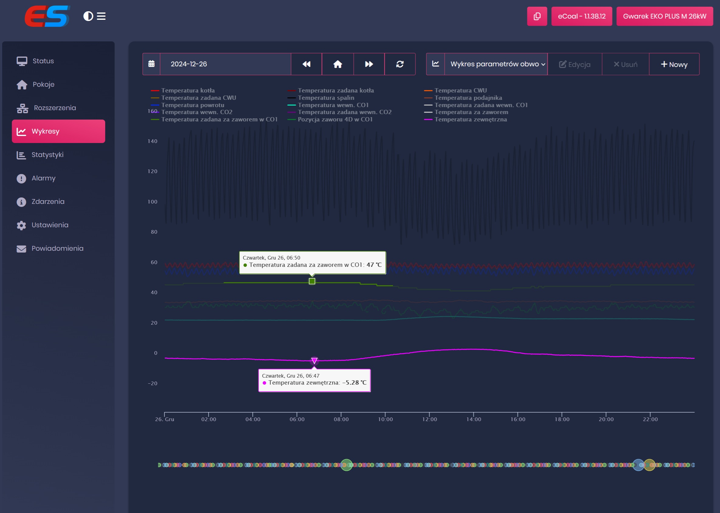
Co ma piernik do wiatraka. Krzywa grzania określa tylko punkt który jest ograniczony maksymalnie z góry. Przy -2st.C zawór 4D ma utrzymywać 47st.C ( przy maks. 50st.C) gdzie tu widzisz problem ??? Zmieniłem na maks. 54st.C i przestawiło się zgodnie z krzywą na 47st.C. Czyli problem dotyczy nowego softu bo na starym tego nie było. @Mnich to jest sprawa dla Ciebie. dodane 2025-12-27 20:16 Wstawiam wykresy z poprzedniego softu. Ustawienia krzywej grzania te same co teraz. -10 - 54stc +10 - 38st.C Maks 4D 50st.C ![]() ![]() Bez problemu schodziło do 50st.C a teraz jest problem i schodzi tylko do 45st.C. dodane 2026-01-08 18:31 Dobra dostałem info od ES. Maksymalna temperatura kotła w ustawieniach 4D musi być o 5 stopni wyższa niż faktycznie zadana. Info dla potomnych. Pozdrawiam. |
|||



